什么牛奶补钙(牛奶补钙的骗局)
一、为什么纯牛奶之间会有口味差异?
清晨醒来,喝一杯热气腾腾的牛奶,闻着香浓的奶味,搭配各种好吃的早餐,心情会好上一整天。

可是同样是纯牛奶,但不同的品牌味道却能差异巨大。有的牛奶入口就是满满香醇,不知不觉救喝完了一杯,有的则混杂奶粉味、塑料味、膻腥味,让人无法下咽。

影响奶味道的因素有很多,同一个奶牛品种,同一个奶牛年龄影响最大的当然就是奶牛的饮食和饮水了。
奶牛的饮食
而饮水和饮食相比,影响更大的还是饮食,吃草的牛,吃饲料的牛,吃蔬菜的牛,或者几种混着吃,都会产出不同味道的牛奶。食物中的一些风味物质,能直接通过饲料从血液进入乳腺组织,再进入到牛奶当中,就像如果是吃胡萝卜的奶牛,挤出来的奶都会发黄,吃玉米比较多,牛奶香气就会比较淡,食物里有很多豆子,牛奶会带着一股不讨人喜欢的豆腥味。

而带来香气的,主要是奶中的脂类、醇类、低级脂肪酸、硫化物以及其他挥发性物质等。其中有一种叫二甲硫的物质,如果含量太高,就会产生……类似牛粪的味道,也就是大家通常说的“膻味”、“腥味”。

所以这就是为什么好多奶企都拿“散养”、“绿色有机牧场”、“充足的阳光”等等当做奶源品质好的宣传了

接着影响牛奶口感的就是里面的主要成分的占比了,也就是我们买牛奶时必须要看的“营养成分表”,不过看营养成分之前,第一眼更应该看的是“配方表”
配料表
看配料表可以识别它究竟是奶还是乳饮料。但凡第一位写着水的,那你就可以放下它了

纯牛奶的配料表里只可以是“生牛乳”

生牛乳才是牛奶,什么复原乳、调制乳、早餐奶、儿童牛奶都是生牛乳+水+添加剂调配出来的


这种调剂乳的营养成分和纯牛奶差不是一点半点,而且像儿童牛奶那种巧克力牛奶、香蕉牛奶等等为了让小孩子爱喝,会添加很多的白砂糖和香精,有80%的成分是牛奶就不错了,而且这种乳饮品的蛋白质含量非常低,国标(GB/T 21732-2008)里对这类的要求是蛋白质达到1%就可以了

所以不管是成年人还是儿童,最值得去购买的还是鲜牛奶、纯牛奶。

营养成分的占比
看完配料表接着看营养成分表,除了蛋白质,其余影响口感的分别是脂肪和碳水化合物。

碳水化合物高的,口感就会更甜。脂肪含量高的,口感就更浓郁、更醇厚。
以上这些因素,就是会影响一个牛奶口感的所有条件,综合来说,首先要买大厂大品牌的产品,大品牌的奶牛吃的食物都是统一的,基本可以杜绝因牛的食物导致“膻”“腥”的现象,想口感更好就买有机的,想喝着更香那就买脂肪含量高的,喜欢甜点的,就买碳水化合物高的。

接着我们说下减脂期和增肌期为什么要多喝牛奶
二、减脂期、增肌期为何需要补充大量牛奶?
无论是减肥还是增肌,牛奶都是最适合的饮品。

蛋白质含量丰富
增肌期需要摄入大量的蛋白质,食物里是鸡胸肉和水煮蛋清,喝的里面当然就是牛奶了,按单位体积里包含的蛋白质来说,除了纯牛奶也就是豆浆了,但是豆浆做起来更麻烦,不煮沸的话会腹泻,不像牛奶那么方便,可以即饮、便携。

同样蛋白质含量丰富就能给人持久的饱腹感,减少饥饿进食的情况,对减肥期间控制热量很有帮助。此外牛奶中丰富的酪蛋白和乳清蛋白,对身体合成肌肉有很大帮助,更有助于减肥塑形。
补钙效果好
另外就是大家都知道的补钙,牛奶中还含有大量钙质,每100克全脂牛奶中就包含100多毫克的钙~当人体钙质充足时,能限制肠道吸收热量,进而减少体内脂肪的合成。另外,人体钙质升高时,会产生一种“降钙素”,有降低食欲的效果,有助于减肥期间控制食量。
然后就要提下大家都知道的脱脂奶了

脱脂牛奶制作工艺
我们先看下牛奶中脂肪的形态是什么样的

最上面漂浮的这一层就是脂肪了

然后用分离机通过离心运动把较轻的脂肪分离出来

这样就得到了脱脂奶,而全脂奶就是分离后再把脂肪加回去…
但是脱脂后维生素A、D、E和类胡萝卜素等“脂溶性维生素”也会随着大大减少,同时口感也会变得异常难喝,换来的就是70大卡热量的减少,这个热量有多少呢?也就是一个苹果或一小勺炒菜植物油的热量。

而且全脂奶中的脂肪,除了增加牛奶浓郁香醇的口感外,反而还能降低食欲,增加饱腹感,避免暴饮暴食的发生。
这个热量换取这个饱腹感值不值?有没有用?
谈热量的时候也要看它的体积和功效
就像减肥时都建议大家改米面为粗粮、杂粮、豆类,其实你仔细查下,这些食物的热量并不低,但是它们单位重量里膳食纤维素和蛋白质的含量非常高,吃后非常有饱腹感,而且纤维素高还能促进肠胃蠕动,防止便秘。

而同样体积的白面馒头、面条、甚至巧克力,升糖指数高热量高不说

你下午1点吃了,两小时就消化完了,到不了4点就饿了。

所以完全不用在意全脂脱脂牛奶这一丢热量,它提供的钙、维生素以及饱腹感远高于这个价值。
只要是从事专业的健身、食品营养行业的,没有一个会推崇减肥时喝脱脂牛奶的,反而都阻止大家去选择它。
而且很关键的一点是脱脂牛奶真的很难喝…会打击你对它继续喝下去的欲望,一旦你不想喝它了,那你告诉我这个体积的饱腹饮品你用什么替代?换任意一个也没牛奶便携便宜有营养?。?/p>
三、不同外包装纯牛奶的区别
但是纯牛奶的外包装市面上有那么多,应该怎么选呢?最好的包装应该具有阻隔性、阻氧、阻光、防潮、防异味和保香等功能。市面上常见的有玻璃瓶、塑料袋、枕状、砖状、屋顶盒。

玻璃瓶

有一定阻隔性,价格低廉材料环保,但是瓶身不阻光,保质期短,易变质。
塑料袋
分两种,一种是无菌袋

塑料袋内部有黑色涂层,能隔离光线。但毕竟是塑料,比较薄,无论怎么处理,隔绝光线的效果都不能和铝箔相比。所以保质期极短,一般都只有2-3天,商超展台上很少出现,大多出现在送奶上门的服务中。
另一种是百利包

是法国百利公司无菌包装系统生产的,结构是多层无菌复合膜,有三层黑白膜,也有高阻隔5层、7层共挤膜及铝塑复合膜,材料不同其保质期跨度从30天到180天不等。这种高阻隔薄膜看上去和普通的塑料薄膜没有区别,但它对氧气的阻隔性能是普通塑料薄膜的300倍以上,所以保质期也能达到30天以上。
枕状、砖状
这两种包装其实都是一种材料,叫利乐包。


利乐包是一家用于液体食品的包装产品,由纸、铝、塑组成的六层复合纸包装。所以这种的保质期最长,枕状的45天左右,砖状的3-6个月最多12个月。进口奶一般都是这种包装。

屋顶盒
最后是这种屋顶盒,大多用于巴氏奶的包装。

是由三层材料构成:塑膜、纤维、冷灌装纸层。因为是巴氏奶,所以保质期也不长,仅7天左右,名字一般也都叫“鲜牛奶”

刚才提到了个词叫巴氏奶,它其实是由一种巴氏灭菌技术处理的奶而得名。

把牛奶放在60度到82度的环境中一段时间,再马上被放入4-~5度的低温环境中,急剧的冷热变化也会促进细菌的死亡,就可以杀灭其中的致病细菌和大多数非致病细菌。这种采用60~82度低温灭菌的方法就叫做“巴氏灭菌法”,也叫“巴氏消毒法”。原理图是酱紫的↓


机器是酱紫的

巴氏灭菌法的优点是,在杀灭细菌的同时,还能尽量减少营养损失,保证饮品的风味口感。但是,由于灭菌不彻底,饮品中还保留了少量无害或者有益的、比较耐热的细菌和细菌芽孢,所以使用巴氏消毒的饮品需要在4度左右的低温环境中保存,并且保质期比较短,最长也就半个月左右。价位也比较贵。包装盒一般也是屋顶盒。

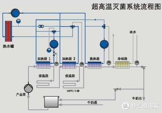
还有种技术叫“超高温灭菌(UHT)”,是在135-140℃下保持2-6秒钟,经过超高温瞬时灭菌处理,这样能让细菌总数降低12个数量级,几乎能杀掉所有细菌,达到商业无菌。

超高温灭菌奶也叫常温奶,因为几乎无菌,所以不需要冷链运输和储藏,室温就行。进口奶大多都是这种。

四、如何挑选进口纯牛奶
之所以很多人只选择进口奶而不选国产,一是因为进口奶用的是欧盟的标准,而国产奶则因为一些奶企一再的降低国内标准。而且国外对奶源质量问题惩罚极高。所以大多数人宁愿舍近求远。但也不是说一竿子打翻一船人,国产奶肯定有好的,而且还不少,但是就是需要你去甄选。
那进口奶如何挑选呢?
最简单的一点就是看条形码
条形码
条形码就是身份证,必然会标注“家庭住址”
93开头的是澳大利亚产

94开头的是新西兰

87开头是荷兰

400~440开头是德国

690~697开头就是国产奶

五、购买注意事项
首先必须要去选择官方旗舰店、自营店,这样才有质量保障和售后。
我这次选的全部都购于京东,且都是京东物流。包装完好,包装盒的边角都没有磕碰和挤压。
如果是京东物流的,还想更快能收到那就选支持211限时达的。
211的意思是以两个11点做分界线,当天11点下单的当天送达,11点后~夜里11点前下单的,第二天上午(15点前)送达。这个速度可以媲美同城快递了,这也是为什么好多人同样的价格都会选择在京东下单的原因。
查看评价记得勾选“只看当前商品评价”

特别是商品分类/类型多的,有的商家会把卖的好的和不好的混在一起,勾选了你才能知道这么多评价究竟有多少是属于你这个商品的,像下图这个还好

有的是看似几万评价结果勾了“只看当前商品评价”结果只有几百或者几十。不留意的话还以为下面都是买的自己选的那个,就直接下单了。
然后是看内容,如果是最近有促销活动降价幅度大的,就把评价按时间排序一下

看看评论里看有无提到保质期过短的,有的话就要慎重想想自己在这个时期能不能喝完再说下单。
如果不是京东物流是第三方的,也顺便看看晒图的外包装,有没有暴力运输的问题。
六、7款进口牛奶的评测
这次拿京东上销量最好的7种进口牛奶来评测一下

分别是德亚(德国)、安佳(新西兰)、欧德堡(德国)、爱氏晨曦(德国)、兰雀(奥地利)、德运(澳大利亚)、纽麦福(新西兰)
从各个角度进行下PK,对比下各自的品质和口感,看看究竟哪几个是大部分人都喜欢的。

首先我们先对比下营养成分表







配料表对比
汇总后的比对如下↓

可以看出大部分都是一个标准。
爱氏晨曦的蛋白质、脂肪和碳水都比其他的要高一点点,综合得分最高。
纽麦福的蛋白质最高、碳水低、钠也低,这三个的水准比较适合儿童喝。
德运碳水最高5.1g,理应是里面口感最甜的。
爱氏晨曦脂肪含量最高3.6g,理应是口感最醇厚的。不过就差0.1g很可能尝不太出来,只要不临着德运3.4g就好,这样会差0.2g。
生产日期-到期日
只有德运是9月、兰雀和纽麦福是10月,其他均是11月生产的,距离过期都还有8个月左右。

包装
包装里面比较有特色的是德运和德亚,都是额外的进行了6小包的打包


德亚还有个最贴心部分,就是它家盒子是长条形的那种,拿完第一组之后后面的很难再往外掏了,不过人家给底部做了易撕设计,这样就更方便拿后面的牛奶了。

色泽、挂杯对比
选取了自然光线最好的中午进行的拍摄
欧德堡



兰雀



德运



爱氏晨曦



安佳



纽麦福



德亚
家里高脚杯只有6个…委屈下德亚啦



总的来说通透度和色泽没有太大差异,没有说谁更黄谁更白,只是挂壁效果有差(挂壁残留的越少牛奶质量越好)
下图是同时震荡后的挂壁效果,其中纽麦福最好,其次是德运

从左到右进行震荡的,然后拍了四张照片全部、右侧、中间、左侧,拍完“全部”的照片后纽麦福的挂壁就几乎没有了。

右侧

中部

左侧
口感盲测和购买意愿对比
为了避免个人主观上对品牌的印象导致品尝结果的影响,品尝人是在不知道牛奶品牌的情况下进行盲评打分的,她们面前只有1-7杯牛奶,完全不知道谁是谁。

而且同样为了避免第一口味觉的强烈影响,让所有品牌更公平,我给安排了两轮品尝时间,

同样为了避免上一轮打分的印象分影响,第二轮时要求品尝者把第一轮的评分折起来不去看它。

最后事实证明这样安排是非常正确的,大部分人第二轮品尝的结果都和第一轮有所区别。
品尝总共分两大块儿内容进行,一是牛奶的口感,分(未喝前)闻到的奶香气味、粘稠度/厚重感、甜度、喝到嘴里的奶香四个维度,分值1-5分,5分为程度最高。

第二个是自己对它的购买意愿,同样也是1-5分:
5分为最好,非常好喝,会再买并一直喝下去,强烈推荐
4分介于5和3之间。
3分为合格,没什么毛病,说不上特别好,也没有特别差,可以喝,可以买
2分介于3和1之间。
1分为差,难喝、不会再买、有特殊味道
最后每位品尝者按喜欢顺序选出自己最喜欢的3个。

选了11名同事(作废一名成绩),5男6女,最后品尝结果如下↓,感谢同事们的积极配合~?( ′???` )比心


11人里面1人完全尝不出区别(男)然后全部打3分被我作废了,有两位只尝了一轮的,剩余都是完整进行了品尝。

excel汇总后的原始结果如下↓,底部是品尝人,最后一栏是平均分再乘以10,目的是为了让结果更精确

所有品牌平均成绩和柱状图如下↓

折线图如下

按先后顺序最喜欢的三个的结果如下


我们对结果进行分析下
从平均结果可以看出来,未喝之前,仅靠闻的话,德亚最香,安佳垫底,兰雀低于平均值,其他几款区别不大。

口感最醇厚的公认是德运,纽麦福、欧德堡、兰雀、德亚也都还行超过了平均值,安佳最寡淡。但从实际配料表中德运是大众化的3.3,纽麦福才是最高,可能是其他成分影响了这个口感的判断。

然后是甜度,最甜的5.1的德运果然还是能被大多数人尝出来,但是剩余几个就都是差不多水平了,除去安佳依旧是低于平均水平。

觉得口中奶香味更丰富的是德运、德亚和欧德堡,安佳垫底,其他几个差别不大。

平均购买意愿最高的是德亚,其次是纽麦福,最后是德运,其他几个都差不多,安佳大多数人都不会去购买。

最喜欢的三个我把第一选择设为金色、第二选择银色、第三选择铜色。前三名为德亚3金1银1铜,爱氏晨曦2金5银1铜,纽麦福2金1银4铜。

我个人的品尝结果不做参考,我老婆最喜欢的是纽麦福。
最后
最后总结下,德亚和爱氏晨曦都赢在了均衡的配比和自己独特的奶香,纽麦福也受不少人喜欢。德运、欧德堡的平均成绩很好口味很平均,所以日常喝到的话不会觉得有特别的好与坏,此次与前三者放一起品尝时就突出不了特色。兰雀和安佳在此次比对中差异很明显。
不过这个结果仅限于我同事6女4男(作废1男)的口感。
不知道和大家自己品尝的结果相不相符?
by:什么值得买生活家大写的空格
