微量元素测定多少钱(微量元素测定方法)
小编这么拼,请点击上方蓝色的“化学教育期刊”添加关注!化学教育好文尽在于此!

介绍一个针对非化学专业的化学科普实验
——头发中微量元素的测定
李维维 黄微 高明丽 郑媛
(化学国家级实验教学示范中心(中国科学技术大学) 安徽合肥 230026)
摘要
结合中国科学技术大学的学期改制,在夏季学期面向全校非化学专业的低年级本科生开设了“生活中的化学科普实验”公选课程,课程内容多为与生活密切相关的热点问题?!巴贩⒅形⒘吭氐牟舛ā笔瞧涫笛橄钅恐?。该实验将学生自己的头发作为分析对象,合理地设计教学内容和实验步骤,以期激发学生对化学实验的兴趣,提高学生对化学学科的认识。
关键词
非化学专业;化学科普实验;头发;微量元素;检测
“生活中的化学科普实验”是中国科学技术大学化学实验教学中心在夏季学期开设的一门公共选修课程,时长3周,分6次课完成,共计40学时,1学分。授课对象为全校非化学专业的低年级本科生。由于学生在大学期间基本不再学习化学相关课程,化学实验基础较为薄弱,因此在实验项目设置上,以和人类生活、健康等密切相关的现象为切入点,设计一系列化学科普实验,侧重于实验的趣味性、可操作性和前沿性,同时引导学生掌握一定的化学技能和实验方法。作为“生活中的化学科普实验”课程的项目之一,“头发中微量元素的测定”利用学生自己的头发作为分析对象。在实验过程中,教师对实验步骤和要点给予一定的引导,同时学生对于自己头发中微量元素的含量测定具有较强的好奇心和兴趣,有利于培养学生对化学实验的热情,扩大学生对化学学科的认识。以下进行简要介绍。
1实验目的
(1)了解微量元素与身体健康的关系;
(2)了解样品前处理的基本原则和方法;
(3)了解电感耦合等离子体的工作原理和应用;
(4)学习电感耦合等离子体原子发射光谱仪的基本操作方法。
2实验原理
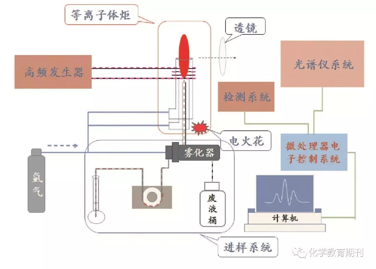
原子发射光谱法是利用物质在热能或电能激发下,不同元素的原子或离子发射特征谱线,从而对元素进行定性和定量分析的方法。目前,原子发射光谱法主要以电感耦合等离子体(ICP)为分析光源,其具有多元素同时测定、灵敏度高、检出限低、自吸效应小等优点[1-2]。电感耦合等离子体原子发射光谱仪是一种以ICP为光源的原子发射光谱装置[1-2]。它由高频发生器、等离子体炬管、进样系统、光谱仪系统、检测系统等组成。仪器结构如图1所示。

图1 ICP原子发射光谱仪构造示意图
人体中含有多种微量元素,如Ca、Zn、Mg等,这些元素与人体健康密切相关,摄入量过多或过少均会不同程度地引发疾病。如,钙摄取量过高会导致骨骼钙化、尿路结石;缺锌会影响营养吸收、易患眼部疾??;缺镁会导致生长停滞、骨痛等。头发作为参与人体新陈代谢的重要部分,具有易于采集、运输及保存等特点,且对微量元素具有一定的富集作用,因此可以在一定程度上反映身体中微量元素的含量[3-4]。本实验即以头发作为分析对象,利用ICP原子发射光谱仪测定头发中Ca、Fe、Zn、Mg、Mn、Cu等元素的含量。
3仪器与试剂
3.1 仪器
WX-4000型微波消解仪(上海屹尧分析仪器有限公司)、Optima 7000电感耦合等离子体原子发射光谱仪(美国PerkinElmer公司)、DHG-9035A型电热鼓风干燥箱(上海-恒科学仪器有限公司)、容量瓶(25 mL)、移液管、洗瓶、胶头滴管。
3.2 试剂
含有Ca、Fe、Zn、Mg、Mn、Cu等6种元素的标准储备溶液(每种元素的浓度均为100 mg/L)(试剂购于国家标准物质中心)、硝酸(优级纯)、超纯水、学生自备头发样品。
4实验步骤
4.1 配制系列标准溶液
依次分别移取含有Ca、Fe、Zn、Mg、Mn、Cu等6种元素的标准储备溶液0.25、0.50、0.75、1.00、1.25 mL于5个25 mL容量瓶中,并用超纯水定容,得到系列混合标准溶液,并分别记为STD1、STD2……STD5(见表1),摇匀待用。
表1 系列混合标准溶液浓度

4.2 样品预处理
(1)清洗及烘干样品:去除头发附着的灰尘和油脂等外污染是进行微量元素分析的重要环节,本实验使用丙酮和超纯水对样品进行清洗。具体步骤如下:将样品用丙酮浸泡15 min后,用超纯水清洗至无泡沫,然后将其剪成2~4 mm,用滤纸包好,置于干燥箱中,100 ℃下干燥3~4 h,冷却备用。
(2)消解样品:采用浓硝酸对样品进行消解,步骤如下:在分析天平上称取0.10 g头发样品(精确至±0.000 1 g),放入聚四氟乙烯消解罐中,加入4.00 mL浓硝酸。在通风橱中静置,进行预消解30 min后,装罐,放入微波消解仪中,按照表2所示参数设定升温程序,进行消解[5];消解完成后将消解罐在通风橱中打开,放气,待冷却后,将其转移至25 mL容量瓶中,并用超纯水定容。
表2 微波消解仪升温程序

(1)仪器开机及光学系统初始化:打开空气压缩机、氩气阀门,打开冷凝水和仪器主机开关,打开操作软件(winlab 32),点击操作软件界面开关按钮,打开等离子体,预热15~30 min,待光学系统初始化完成后,待用。
(2)编辑并保存方法:根据表1所列的元素种类、波长及浓度,编辑并保存。其中延迟时间:30 s、等离子体流量:15 L/min、辅助气流量:0.2 L/min、雾化器流量:0.8 L/min、射频功率:1300 W、进样量:1.5 mL/min。
(3)绘制标准曲线:依次测试系列混合标准溶液STD1、STD2、STD3、STD4、STD5,记录发射强度值,绘制各元素的发射强度值浓度线性曲线。
(4)测试样品:将待测样品进行上机测试,记录发射强度值,利用步骤(3)得到的线性曲线方程,求出待测样品中各元素的浓度。
(5)测试完毕后,点击操作软件界面“冲洗”按钮,用超纯水冲洗进样系统5 min,再关闭等离子体。
5实验数据记录及讨论
测试完成后,学生根据实验讲义中数据记录的要求(数据记录格式见表3),计算头发样品中各微量元素的含量。教师和学生共同对实验结果进行分析,围绕不同学生的微量元素含量的差异及原因展开讨论。
表3 实验数据记录表

6教学实践与效果
(1)教师应提前通知学生该实验项目的研究对象为头发,并要求学生尽量提供自己后枕部距离发根2~4 cm处的头发,因为此部位为近期生长的头发,且受环境影响相对较少,可以较为真实地反映学生近期身体内微量元素的代谢情况[7]。该实验项目在开设之初,未强调头发样品的来源,导致发样的来源较为混乱(发梢、发根、刘海等部位均有),使得实验结果无法真实反映学生身体内微量元素的情况,很难对实验结果展开较为系统的讨论。自2015年起,在实验项目开始前,教师将头发的取样要求和实验结果的意义传达给学生,学生均按照要求提供样品;
(2)实验结束后,学生对比实验结果,讨论不同个体头发中所含微量元素的差异,并尝试分析造成该差异的原因。例如,有位学生发现,自己头发的Ca元素含量为1.4×103mg/kg,明显高于其他同学(多数学生头发中Ca元素含量为400~900 mg/kg)。针对上述现象,学生们对可能的原因展开讨论。探讨中,该生提到自己喜欢食用奶制品,尤其是坚持每天早晚饮用牛奶,可能造成了头发中Ca元素含量较高。随后,教师引导学生们从饮食习惯和生活环境对人体微量元素的影响展开讨论,气氛热烈。此外,还有一位学生发现,其头发中Cu元素的含量为10.4 mg/kg,明显高于其他同学(多数学生头发中Cu元素含量为4.0~8.5 mg/kg),针对这一现象,学生们积极查阅相关文献,发现人体内Cu元素含量可能与头发的生长速度以及色泽有关。上述对实验结果进行对比、讨论的过程,进一步加深了学生对实验原理的理解,激发了学生探讨“微量元素与身体健康”的兴趣,体会到化学与人类生活密切的关系;
(3)“头发中微量元素的测定”实验已在“生活中的化学科普实验”课程中连续开设3年。由于实验样品为学生自备,学生对自己头发中各元素含量的测定展现出较高的兴趣和主动性。一位学生评价到:“‘头发中微量元素的测定’实验贴近生活,贴近社会,让我充分感受到化学实验的魅力与活力,化学真好玩!”另一位选修的学生在实验总结中这样记录到:“头发经过消解,得到无色透明液体,然后定容至容量瓶中,经仪器分析后,得到各元素含量。实验的总体流程、构架比较完善,实验结果对自己身体状况的了解很有帮助,仪器很高端,也很好玩。对于非化学专业学生而言,能有机会接触到化学高端测试仪器,感觉很开心,希望以后能开设更多与现实生活紧密相关的实验”。
7总结
“生活中的化学科普实验”课程,为非化学专业学生提供了一个通过化学实验学习化学知识的机会[7]。在“头发中微量元素的测定”实验中,学生通过近距离地学习和使用仪器,了解仪器分析方法在社会生活中的广泛应用,体会到化学并不局限于瓶瓶罐罐,扩展了化学视野,提升了化学素养和对化学学科的认识。
经过3年多的实验实施,该实验项目获得学生的较好评价。但笔者依然发现一些问题,如,头发样品从称量、预消解、消解到冷却、定容的时间较长,这个时间里很多同学是处于等待的状态。在以后的教学过程中笔者将适当调整实验步骤和方案,在同学们实验空闲时,穿插讲解“微量元素与健康”相关知识,使学生能够在有限的课时里学习到更多有趣的化学知识和技能。
参考文献
[1]中国科学技术大学化学实验教学中心. 仪器分析实验.合肥:中国科学技术大学出版社,2011
[2]辛仁轩.等离子体发射光谱分析.北京:化学工业出版社, 2011
[3]张丹. 中国无机分析化学, 2014, 4(3):19-25
[4]徐培珍,赵斌,孙尔康. 化学实验与社会生活. 南京:南京大学出版社, 2008.
[5]张磊,王晓艳,李波. 光谱实验室, 2010, 27(3):953-956
[6]周天泽,邹洪. 原子光谱样品处理技术.北京:化学工业出版社,2006
[7]黄微,高明丽,李维维,等. 大学化学, 2016, 31(8):33-36
引用本文:
李维维, 黄微, 高明丽, 郑媛. 介绍一个针对非化学专业的化学科普实验——头发中微量元素的测定[J]. 化学教育(中英文), 2017, 38(12): 52-54
《化学教育》是教师专业发展的好参谋、好助手、好伙伴!
补订2017年《化学教育》办法
国家级全国中文核心期刊
栏目整合 印刷换新 品质提升
权威、客观、全面、实用
《化学教育》是中国科学技术协会主管,中国化学会、北京师范大学共同主办的国家级全国中文核心期刊,被北京大学《中文核心期刊要目总览》2008版、2011版和2014版连续收录,排同类期刊第1名;美国化学文摘(CA)收录源期刊。
《化学教育》为半月刊,全年共计24期,每期16元,全年共计384元。为了保证能及时收到期刊,由中国邮政承担订阅及投递服务。
订阅方式1:请到当地就近邮局的报刊订阅窗口办理,邮发代号为2-106。
订阅方式2:微信订阅,请扫描下方的二维码,进入订阅页面,按照步骤依次操作:选择投送地区—填写订阅份数—单击立即购买—提交订单—(如果首次操作,请按照提示添加详细可靠的收获地址)—确认订单—微信支付,即可完成订阅。请记住CNSI开头的订单号,以便查询,由“中国邮政”微信公众服务号提供查询和客户服务,全国统一客服电话: -9-2。

